株式会社サイバーレコード
業務削減1,400時間を達成したAIによる業務自動化の裏側

株式会社サイバーレコードは、「挑戦する地域を創り続ける」というミッションのもと、全国の自治体と連携し、地域の成長を支援する事業を展開されています。主に、ふるさと納税やECを軸とした運営代行業務を通じて、自治体や事業者の売上・寄附額の最大化を支援しており、コールセンター対応やデータ登録などの実運用から、ブランディング支援、越境EC、ポータルサイト立ち上げまで、地域の可能性を引き出す多様なサービスを提供されています。
今回は、生成AIを活用した業務プロセスの再構築とDX推進の取組みをご紹介します。
生成AIによる業務改革に踏み出した背景
株式会社サイバーレコードでは、ふるさと納税やEC支援を通じて地域支援の事業を展開してきた中で、業務量の増加や複雑化に伴い、属人化や非効率なプロセス等の課題がありました。
また、中小企業は大企業と比べて約2倍もの生産性格差が存在し、さらに生成AIの活用度においては約15倍の差があるという調査結果も明らかになっていました。これらの課題を背景に、同社では「生成AIを単なるツールとしてではなく、業務改革の起点として活用する」というスタンスのもと中小企業ならではの意思決定の速さや現場との距離の近さといった機動力を活かし、組織的なDXの第一歩を踏み出しました。


生成AIを利用した業務プロセス全体の再設計
生成AIを中心としたDXを推進するにあたり、単なるツール導入ではなく、業務プロセス全体の再設計に取り組みました。以下の5つのステップで社内の業務改革を進めています。
●STEP1:業務改善専門チーム「DataOps」の組成
社内に業務改善に特化した専門チーム「DataOps」を立ち上げ、業務データの収集・分析を通じて生産性の可
視化と継続的な改善の仕組みづくりを担っています。
なお、2025年8月には「DataOps」を含む「AX推進本部」を新設しました。
※AX:AIを活用して企業の業務やサービス、ビジネスモデルを根本的に変革する取組み。
●STEP2:業務棚卸しとボトルネックの可視化
各部署の協力のもと、社内の約2,000件の業務タスクの棚卸しを実施しました。
処理時間・頻度・属人性などの観点から情報を整理し、ボトルネックを可視化しました。また、改善インパク
トの大きい業務を特定し、改善に取組む優先順位を付けるための基礎データとしました。

●STEP3:業務推進状況の把握ツールの開発
更なる業務の見える化を図るため、業務棚卸しデータを活用した日報ツールの開発に取組みました。
業務棚卸しデータに加え、Googleカレンダーやスプレッドシート、Google Apps Script※(以下、GAS)など
を活用し、日報データの収集・通知・整理を自動化する仕組みを構築しました。
これにより、現場の負荷を増やすことなく、業務状況をリアルタイムで把握できるようになりました。
※GAS:Googleが提供するプログラミング言語で、Googleサービスを自動化・拡張するためのツール。
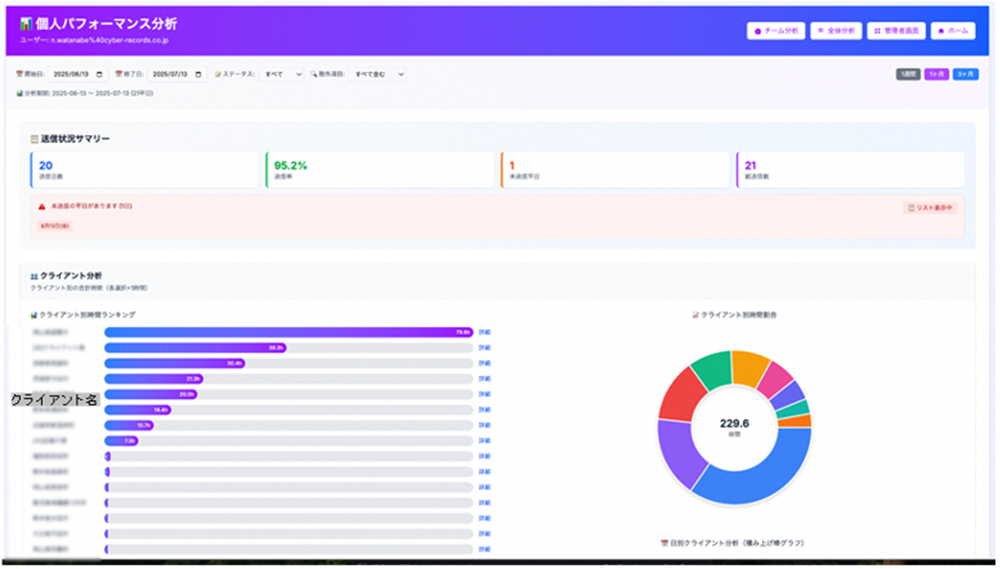
●STEP4:モニタリング・分析基盤の構築
日報ツールで収集・整理したデータを可視化するツールの開発に取組みました。
クライアント別の作業時間等の業務データを、チーム・個人単位で可視化し、一目で把握することができます。
これにより、改善に取組むべき業務の選定や、改善前後のデータを比較することで、改善効果を定量的に確認で
きるようになりました。

●STEP5:PDCAサイクルによる継続的改善
業務棚卸のデータや日報ツールで収集・整理したデータをもとに各部署と打ち合わせを実施し、作業時間を軸
に改善の難易度とインパクトを評価しながら、業務改善の取組みを進めています。専門チームがPDCAを回すこと
で、持続的な業務改善を実現しており、複数の業務で自動化を進めています。
AIを利用した業務自動化の取組み
業務プロセス全体の再設計において、AIを利用した自動化を進めた業務をご紹介します。
AIを軸にPythonとGASで効率化するスクリプトを開発し、オーダーメイドの効率化ツールを作成することで、業務の自動化を実現しています。
※Python:データ分析や人工知能、ウェブ開発など幅広い分野で使用されるプログラミング言語。
●カスタマーサポート(CS)エラー判定ツール
ふるさと納税の運用業務において、寄附者情報や配送先情報の確認作業は、これまで人手によって行われてお
り、多くの時間と労力を要していました。
住所の形式不備や郵便番号の誤り、法人名の混在、配送不可地域の判定など、多岐にわたるチェック項目が存
在し、属人化や確認漏れのリスクが課題となっていました。
そこで、スプレッドシートやGAS、ChatGPT APIを組み合わせた自動判定ツールを開発しました。以下のよう
なチェック項目を網羅的に処理しています。

このツールにより、人手による確認作業を大幅に削減し、年間約480時間削減を実現しました。また、チェック
精度の向上と業務の標準化にもつながっています。
●リード生成ツール
営業部門では、自治体向けの新規リード(見込み事業者)を獲得するために、Google検索や地図情報をもとに
した調査・リスト作成を手作業で行っていました。これには膨大な時間がかかり、情報の網羅性や精度にもばら
つきがありました。
この課題を解決するために、スプレッドシートやGAS、ChatGPT APIを活用したリード生成ツールを開発しま
した。以下のようなプロセスをすべて自動化しています。

このツールにより、営業活動の効率化と情報の一元管理が可能となり、年間約1,400時間の業務削減やより戦
略的なアプローチが実現しています。
今後の展望、これからDXに取り組む企業へのメッセージ
今後は、AIを中心とした業務改善の知見を型化・標準化し、全社展開していく予定です。また、地域支援の文脈でも、AIを活用した新たなサービス展開を視野に入れ、挑戦する地域を創り続けるというミッションの実現に向けて、さらなるDXを推進していきます。
具体的には、AIを利用したオーダーメイドの効率化ツールのノウハウを生かし、企業にあったツール開発で他企業をご支援したいと考えています。特に、業務効率化の必要性を感じつつも、デジタルの知識やノウハウが無いためDXに取組めない企業へのアプローチを実現したいです。
中小企業こそ、DXで成果を出すチャンスがあると考えています。中小企業の強みである、意思決定の速さ、現場との距離の近さという機動力を活かし、業務改善の文脈からAIを導入することが成功の鍵です。なお、AIツールの進化は著しく、最適なツールや手法は日々変化しています。そのため、まずは小さく始めて、成功事例を積み重ねていくことで、確実な成果と組織変革が実現できます。

会社概要
| 社名 | 株式会社サイバーレコード |
|---|---|
| 所在地 | 〒860-0833 熊本市中央区平成3丁目23-30 4F |
| 代表者 | 代表取締役社長 増田一哉 |
| 事業内容 | ・EC運営代行 ・個人版ふるさと納税運営代行 ・企業版ふるさと納税運営代行 ・企業版ふるさと納税ポータルサイト運営 ・ふるさと納税ポータル構築支援 ・海外販売進出支援 ・越境EC・販路開拓 ・プログラミング教室 サイガク |